关于iqoo3隔空解锁的设置方法。
安卓教程
游戏加加怎么录制视频?很多玩家还不太了解,下面桃核教程就为大家介绍游戏加加录制视频的方法,有需要的玩家一起来看看吧。
游戏加加怎么录制视频 游戏加加录制视频的方法
1、开启游戏加加,选择左侧【录像截图】功能;

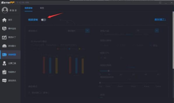
2、进入【录像截图】,此时该功能是并未开启的,选择开启该功能;

3、开启‘视频录制’功能后,在录制选项中会有录制时对性能的损耗,可以选择录制时使用的录制模式。桃核教程的工作电脑没有独立显卡只有兼容模式,如果有独立显卡则有该显卡的模式;

4、在右侧可以选择对录制方案以及分辨率及FPS和比特率等进行配置;

5、下拉界面还可以选择需要捕捉的界面以及开启录像的热键等;

6、在右侧则是设置其他需要录制的东西以及存放位置。

以上就是游戏加加录制视频的方法介绍,更多精彩教程尽在桃核教程!